店小秘2025年11月18日跨境运营中,不少卖家常陷入“忙而无果”的困境:每天刊登上百款产品,却不清楚出单率如何;想优化发品策略,却缺乏“业务员效率”“店铺转化”等核心数据支撑,决策全凭经验。
现在,店小秘ERP全新上线“刊登报表”功能,支持TikTok Shop平台从业务员、平台、时间、店铺、SKU五大核心维度,查看全链路发品数据,帮卖家精准洞察运营真相,让每一次发品都“有的放矢”,每一项策略调整都“有据可依”。
🎁🎁免费跨境ERP:立即注册,免费使用
🎁🎁店小秘7天VIP邀请码:31TL
1/五大维度,拆解刊登全链路
五大维度构建完整分析框架,实现“人员可考核、平台可优化、趋势可预判、店铺可精细、产品可筛选”,覆盖从执行到策略的多层需求:
1·1业务员维度
聚焦绩效核心指标,数据直观且细节完备,直接服务于人员考核管理。
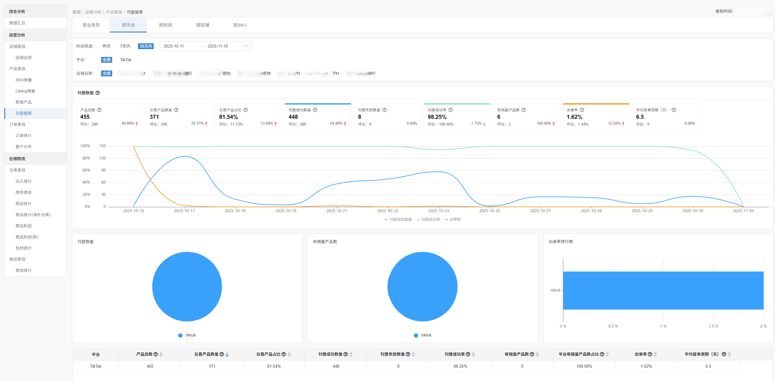
1·2平台维度
指标全面覆盖运营全流程,既支撑运营调整,又衔接生产与需求端,是策略优化的核心依据。
1·3时间维度
动态追踪发品趋势,为灵活调整刊登数量提供数据支撑,精准适配市场变化。
1·4店铺维度
细化平台视角下的资源分配,避免资源浪费,实现店铺精细化运营。
1·5 SKU维度
微观切入单品表现,直接关联选品、库存等核心业务,是产品层面决策的关键。
各维度均以柱状图、饼图、趋势图等图表直观呈现核心数据,辅以详细表格列明明细。数据默认展示最近30天,时间筛选无范围限制,满足多样化分析需求。
2/三步直达,快速查看维度数据

店小秘ERP,超180万跨境卖家都在用的免费跨境电商ERP,提供产品刊登、客服运营、订单处理、采购管理、物流管理、仓储管理、数据财务等全流程跨境电商SaaS解决方案。
TEMU/TikTok Shop/速卖通/亚马逊/SHEIN等跨境电商交流群、店小秘ERP答疑群&操作指南/平台入驻资料包,欢迎添加微信号:dianxiaomierp03
产品链接1:VIP自动领取通道
产品链接2:免费跨境电商ERP > TikTok Shop ERP
产品链接3:平台入驻 >TikTok入驻
人工客服4:快捷通道
*声明:文中部分素材来源于网络,如有侵权联系删除。未经本站授权,任何人不得复制转载、或以其他方式使用本网站的内容。